赫达碳能科技高分子石墨换热器,开辟火电厂节能降耗新路径
发布时间:2025-12-22 10:44阅读:90
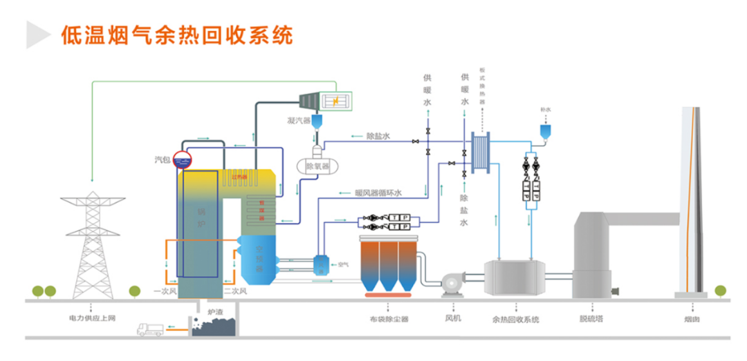
在火电厂烟气治理与节能降耗双重需求下,除尘后脱硫塔前低温烟气余热回收成为核心改造方向。采用高分子石墨换热器加热除盐水的方案,凭借高分子耐腐密封与石墨高效传热的复合优势,在传热性能、运行稳定性、耐腐蚀能力上优势显著,远超氟塑料、金属换热器,实现节能与运维效益双重提升,核心优势如下:
一、优异耐腐蚀性能,精准适配恶劣工况
除尘后脱硫塔前低温烟气(120~150℃)含粉尘、SO、HCl等酸性介质,湿度高且工况波动大,防腐是核心前提。高分子石墨换热器通过浸渍或挤出成型技术,可完全耐受酸性介质与湿态腐蚀,杜绝腐蚀穿孔与介质泄漏;适配烟气温差区间及负荷变动,无变形、老化隐患,使用寿命达15年以上,相比氟塑料换热器和常规金属换热器使用寿命更长,从根源解决低温烟气腐蚀难题。
二、传热效率领先,余热回收效益显著
高效传热是低温烟气余热回收的关键。高分子石墨换热器中石墨基底导热系数达120~150W/(m.K),是碳钢的3倍、氟塑料的100倍以上,高分子石墨换热元件传热效率高,换热面积小,传热阻力小;搭配紧凑换热结构与逆流换热设计,可将除盐水温度提升30~50℃,且传热效果长期稳定无衰减。
三、运行稳定兼容强,运维便捷成本低
设备结构紧凑、占地面积小,可直接嵌入现有系统,改造周期仅1~2个月,适配新旧电厂改造;运行压力损失小,无运动部件,故障率极低,可实现无人值守连续稳定运行。换热面光滑不易结垢积灰,仅需定期简易清理。
四、政策适配性强,性价比优势凸显
方案契合《火电厂节能改造技术导则》要求,通过余热回收替代蒸汽加热,减少CO、SO排放,助力“双碳”目标落地。对于260t/h锅炉,全年回收热量11.5万GJ,节约蒸汽5.2万吨,减少二氧化碳排放量1.05万吨。设备一次性投入合理,投资回收期仅~1年,使用寿命15年以上,且较氟塑料换热器实现短期回本、长期稳定盈利;同时规避了金属换热器腐蚀泄漏的环保风险与氟塑料换热器故障停机的生产损失。
山东赫达碳能科技有限公司高分子石墨换热器凭借复合优势,在耐腐蚀、传热效率、运行稳定性上实现三重突破,破解了低温烟气余热利用的行业痛点。通过加热除盐水实现显著经济与环保效益,将成为火电厂低温烟气余热利用的首选设备,为电厂安全、高效、绿色低碳发展提供核心支撑。
赫达集团创建于1992年,总部位于中国淄博,是国际化的纤维素醚、植物胶囊生产企业,拥有纤维素醚事业部、赫尔希胶囊事业部、碳能科技事业部3大事业部。集团业务遍布全球100多个国家和地区,在欧洲、美国设有分公司,在印度、俄罗斯、巴西、澳大利亚等13个国家聘有外籍专家为地方客户服务。
我们致力于
让人类更健康让环境更友好
温馨提示:投资有风险,选择需谨慎。
-
养虾理财用的金融Skill是什么?国泰海通灵犀Skills实测,新手也能装
2026-05-09 13:41
-
豆包开启付费!AI行业迎来拐点,普通投资者该怎么布局?
2026-05-09 13:41
-
2026国金证券新人开户能够享受哪些福利?(含6888元品质礼包)
2026-05-09 13:41



+微信
分享该文章
